Bpytop: элегантный и надежный монитор ресурсов для терминала.
Независимо от того, являемся ли мы средний пользователь дистрибутивов GNU/Linux с небольшими или большими техническими знаниями об установленных нами дистрибутивах или с профессионалом такого типа, Администратор сервера и системы (SysAdmin), разработчик программного обеспечения (разработчики/DevOps) или специалист в области компьютерной безопасности (хакеры/пентестеры); Что обычно характеризует всех нас, так это стремление к настройке и мониторингу операционной системы.
По этой причине мы с определенной частотой изменяем, изменяем и оптимизируем базу и ее приложения, чтобы придать им уникальный или оригинальный вид и повысить их эффективность. И для измерения последнего мы обычно используйте мониторы графических ресурсов, а также мониторы терминалов. Хотя многие склонны использовать классику команда htop Для этого, особенно для того, чтобы продемонстрировать потребление ресурсов на праздновании «Настольной пятницы», правда в том, что существуют более элегантные и надежные инструменты, подобные тому, который мы сегодня впервые покажем здесь, в Desde Linuxпозвоните «Бпитоп».
SysMonTask: полезный и компактный системный монитор для GNU / Linux
И, прежде чем начать настоящую публикацию на Приложение CLI для мониторинга ресурсов «Bpytop», рекомендуем изучить предыдущий связанный пост, в конце его:

Bpytop: приложение CLI для мониторинга аппаратных и программных ресурсов.
Что такое Бпитоп?
По словам его Разработчика (аристократов) в своем официальный сайт на GitHub, это приложение Linux Terminal очень кратко описывается следующим образом:
Монитор ресурсов для Linux/OSX/FreeBSD.
Важным фактом о его разработчике является то, что он также разработал ранее аналогичные приложения в качестве БашТоп y БТоп, Для чего Bpytop — версия на основе Python. монитора ресурсов, созданного его разработчиком, и промежуточной версии между двумя предыдущими, то есть более современной, чем BashTop, но старше, чем Btop (Btop++), версия на основе C++. монитора ресурсов и является самым современным, поэтому именно он продолжает развиваться быстрее и становится более современным.
Кроме того, как и другие подобные мониторы ресурсов, Bpytop показывает пользователю использование и состояние процессора и его ядер., ОЗУ, установленные и работающие Диски, активные проводные и беспроводные сетевые интерфейсы и процессы (задачи), которые в данный момент выполняются в операционной системе. Кроме этого Имеет очень красивую, функциональную и универсальную настройку..
Следовательно, среди его наиболее важные и выдающиеся функции можно упомянуть следующие 10:
- Он создан для простоты использования, поэтому предлагает систему меню в игровом стиле.
- Он предлагает полную совместимость с компьютерной мышью по всему графическому интерфейсу терминала.
- Включает быстрый и отзывчивый графический интерфейс с возможностью выбора процесса с помощью клавиш «Вверх» и «Вниз».
- Позволяет активировать по запросу отображение подробной статистики выбранного процесса.
- Он обладает отличной способностью фильтровать процессы, можно ввести несколько фильтров.
- Вы можете отправлять сигналы SIGTERM, SIGKILL, SIGINT выбранному процессу.
- Включает меню для изменения всех параметров файла конфигурации.
- Показывает текущую скорость чтения и записи дисков.
- Отображает график автоматического масштабирования использования сети.
- Предлагает легкое переключение между вариантами сортировки.

Установка
Его установка действительно проста и быстра. почти на всех основных материнских дистрибутивах, как можно увидеть непосредственно из следующих ссылка. Например, в случае Debian GNU/Linux его последняя стабильная версия (1.0.68), выпущенная более 2 лет назад, для установки через репозиторий, используя следующий простой порядок команд:
Бpytop
sudo apt install bpytop
И после установки как раз достаточно запустите команду bpytop чтобы насладиться этим замечательным приложением CLI, которое в основном разработано на Python, как показано на следующем снимке экрана:

Бтоп++
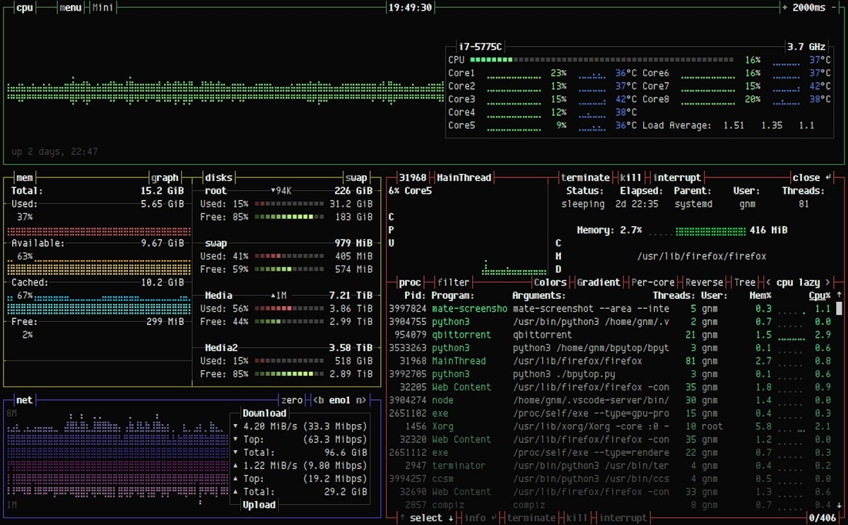
Хотя, если вы хотите использовать последняя версия Btop++, который в случае Debian GNU/Linux в настоящее время доступен последняя стабильная версия (1.2.13) почти год назад для установки через репозиторий использовался следующий простой порядок команд:
sudo apt install btop
И после установки как раз достаточно запустите команду btop чтобы насладиться этим замечательным приложением CLI, которое гораздо более обновлено, чем Bpytop, но разработано в основном на C++, как показано на следующем снимке экрана:


Резюме
Таким образом, будь то простая косметическая мотивация и мотивация для персонализации нашего рабочего стола GNU/Linux или настоящая и необходимая мониторинг работы и производительности наших компьютеров, текущие инструменты мониторинга ресурсов «Бпитоп» и Бтоп, гораздо более привлекательны, полны и универсальны, чем простое использование команды «htop». Таким образом, это приложение CLI, которое стоит попробовать и использовать в наших замечательных дистрибутивах GNU/Linux.
Наконец, помните посетите наш «стартовая страница» En Español. Или на любом другом языке (просто добавив две буквы в конец текущего URL-адреса, например: ar, de, en, fr, ja, pt и ru и многие другие), чтобы узнать больше текущего контента. А также вы можете присоединиться к нашему официальному каналу Telegram чтобы узнать больше новостей, руководств и учебных пособий. А также, имеет это группа чтобы поговорить и узнать больше о любой ИТ-теме, затронутой здесь.